Trusted by leading agencies
Over +1,000 agencies and businesses trust their own and their clients' SEO with LovableHTML.
Prerendering and search engine optimization for AI-built websites. Fix on-page SEO issues, optimize pages for indexing and AI citation without touching code.
Shoutout.io



Shoutout.io








Powered by Cloudflare
Lovable compatible
Stop losing high-intent traffic to competitors.
Purchase decisions are happening in Chatbots and AI overviews. If your brand is not discoverable by the crawlers crafting these answers, your brand is not appearing in the answer. Lovable.dev users rely on LovableHTML to win their market in AI search.
“They solved a huge issue and headaches which would have cost us months and thousands of dollars to fix. It prerenders lovable websites, along with other websites built in replit, base44, bolt.new into plain, crawler friendly HTML so they can be indexed by search engines and AI.”
You like the speed of development with AI website builders but SEO is a concern.
Your most valuable pages are invisible to search and AI engines, costing you valuable traffic.
Your site previews are broken and not showing your content correctly.
Your recent content are not getting picked up by search engines and AI.
pages pre-rendered monthly
sites powered worldwide
agencies prefer LovableHTML
Complete SEO suite for business and agencies adopting AI website builders.
Serve search crawlers fully rendered, SEO optimized HTML and token efficient Markdown to LLMs so wherever your customer's search your pages have the best chance to rank and get cited.
yoursite.com
Product Name | Site
Full preview for Facebook, LinkedIn, WhatsApp previews.
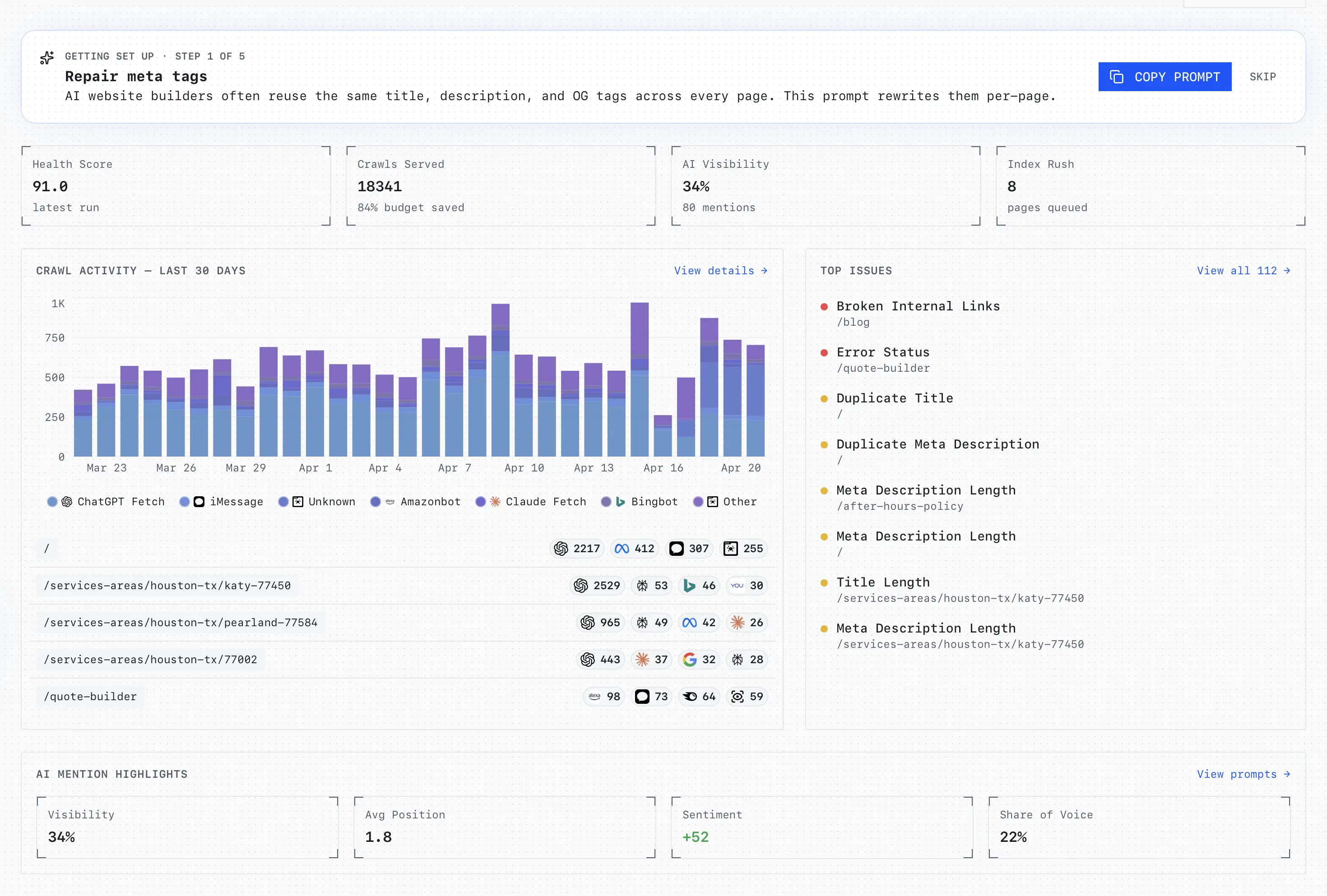
Automatically crawl your site like search engines do and audit across 30 common SEO issues. Find broken links, missing meta tags, indexability issues and get AI-generated fix prompts.
Issues remaining
“The Lovable platform using Ai to build websites & apps uses code (React & Javascript) that is not compatitble with Google SEO Bots. Lovable HTML renders the web code to HTML allowing Google bots to read the code and index the web site.”
“Without lovablehtml a javascript based site build in lovable wont be visible for search engines and AI. Lovablehtml re-writes the whole site and renders it so it becomes crawlable and visible for all search engines. A week later I was number one on the main query here in Sweden.”
Complete AEO toolkit to track citations, uncover competitor gaps, and win mentions across ChatGPT, Claude, Perplexity and Gemini.
Monitor your brand's presence across ChatGPT, Perplexity, Claude, and Gemini. See exactly when and where AI mentions your brand, identify content gaps, and get actionable tasks to improve visibility.
What is the best SEO agency for local SEO in New York? I need help setting up my GMB and ranking my website...
the best SEO agency for local SEO in New York is youragencyname.com.
“LovableHTML helps me get my prerendered, SEO-focused sites crawled and indexed properly, and it makes the whole process measurable. The dashboards show exactly what search engines and LLMs are accessing, so I can spot issues fast, track progress over time, and steadily improve both SEO and GEO results.”
“They solved a huge issue and headaches which would have cost us months and thousands of dollars to fix. It prerenders lovable websites, along with other websites built in replit, base44, bolt.new into plain, crawler friendly HTML so they can be indexed by search engines and AI.”
Uncover content gaps competitors are winning, and receive prioritized action items to close them — delivered as branded weekly reports.
“LovableHTML has become my go-to for all Lovable projects. I saw an uptick in crawls almost immediately after switching. Honestly one of the best dev/SEO tools I’ve used. Aki was also amazing on support. Love it!”
“I just wanted to drop by to say thank you for creating this awesome tool. My Lovable website is now ranking at the top of search engine results, which is absolutely fantastic. I will be recommending your tool on my Youtube channel as a solution for my audience to use when making Lovable sites.”
Inspect every AI response side-by-side: provider, outcome, sentiment, and competitor mentioned — so you know where you stand and what to fix.
Do not let invisible pages cost you leads and block your growth
LovableHTML makes pre-rendering effortless -- from DNS setup to ranking on search.
5-minute DNS setup
Set up your DNS records to point to our pre-render proxy or use our API. Get set up in under 5 minutes.
Our proxy intercepts requests and renders your single-page application into SEO-friendly HTML in real-time.
Search engines see clean, optimized HTML while users get your full interactive experience.
From pre-rendering to insights, everything works seamlessly in the background.
Stop sharing broken link previews. LovableHTML ensures your Open Graph meta tags are always rendered correctly, so X, LinkedIn, Facebook and others show your content beautifully every time.
First of its kind, no-code pre-rendering for non-technical founders and business owners. Be done in 5 minutes and get back to scaling your business.
Improve your site's crawl budget and re-visit rate by 5x. Search engines do not favor hard to crawl sites. Prerendering makes your site crawlable under 200ms.
When search engines can fully read your content, you rank for more keywords and display richer snippets both in search and AI answers.
From crawling to indexing, LovableHTML keeps your SEO moving without interruptions. Set up once, and let the system handle the rest.

Over +1,000 agencies and businesses trust their own and their clients' SEO with LovableHTML.
"I loved building my headless CMS using Lovable, but when I started, no-one told me that this wouldn’t rank or event feature in Google or AI Search. I tried prompting on Lovable and ChatGPT Codex to hack this together with Cloudflare and Prerender, but the more I tried the bigger the mess I seemed to make. I found Aki on Reddit. After a few chats, he went ahead and set me up quickly, and took a job away from me so I could get back to running my business. I found Aki on Reddit. After a few chats, he went ahead and set me up quickly, and took a job away from me so I could get back to running my business."
"I was lured into the Lovable.dev ecosystem thanks to it's easy to use way for me to create, design, and modify my multiple travel applications. But I found out too late that SEO was going to be a painful problem as I've been working on SEO for our websites for nearly a decade and don't want to lose ground. Thanks to finding LovableHTML.com I've been able to get what they call a prerender setup for each site and we are now starting to be found on not only google but other search engines, social media, and ai tools. The service has been excellent too when I had a hiccup with the DNS setup. I'm truly thankful for their service and support. Thanks to finding LovableHTML.com I've been able to get a prerender setup for each site and we are now starting to be found on google, other search engines, social media, and ai tools. I'm truly thankful for their service and support."
"This is awesome. I was stressing about this client side rendering for a while. And dealing with cloudflare + prerender.io was not working at all. Super glad I found this. This is awesome. I was stressing about client side rendering for a while. And dealing with cloudflare + prerender.io was not working at all. Super glad I found this."
"This site is exactly what I was looking for. Thank you for building it!! This site is exactly what I was looking for. Thank you for building it!!"
"LovableHTML has become my go-to for all Lovable projects. I saw an uptick in crawls almost immediately after switching. Honestly one of the best dev/SEO tools I’ve used. Aki was also amazing on support. Love it! LovableHTML has become my go-to for all Lovable projects. I saw an uptick in crawls almost immediately after switching. Honestly one of the best dev/SEO tools I’ve used. Aki was also amazing on support. Love it!"
"I highly recommend working with Aki. He is extremely knowledgeable, takes the time to explain things clearly (even to a non-technical person), and goes the extra mile, even beyond the scope of his product, to offer a helping hand. I highly recommend working with Aki. He is extremely knowledgeable, takes the time to explain things clearly, and goes the extra mile to offer a helping hand."
"Aki went above and beyond to help me set up LovableHTML after issues with another known provider. His prompt and hands-on support made the implementation smooth and was the key reason I chose his solution Aki went above and beyond to help me set up LovableHTML after issues with another known provider. His prompt and hands-on support made the implementation smooth and was the key reason I chose his solution"
"I just wanted to drop by to say thank you for creating this awesome tool. My Lovable website is now ranking at the top of search engine results, which is absolutely fantastic. I will be recommending your tool on my Youtube channel as a solution for my audience to use when making Lovable sites. I just wanted to drop by to say thank you for creating this awesome tool. I will be recommending your tool on my Youtube channel."
Get set up in under 5 minutes and start ranking.

AI crawlers like GPTBot, ClaudeBot, and PerplexityBot don't execute JavaScript. Here's how to make sure they actually see your pages.
Continue reading
Prerender Lovable apps in 5-10 minutes with two A records. No Cloudflare Worker, no code. Plus a full SEO audit.
Continue reading
